Feasibility study: organic waste treatment

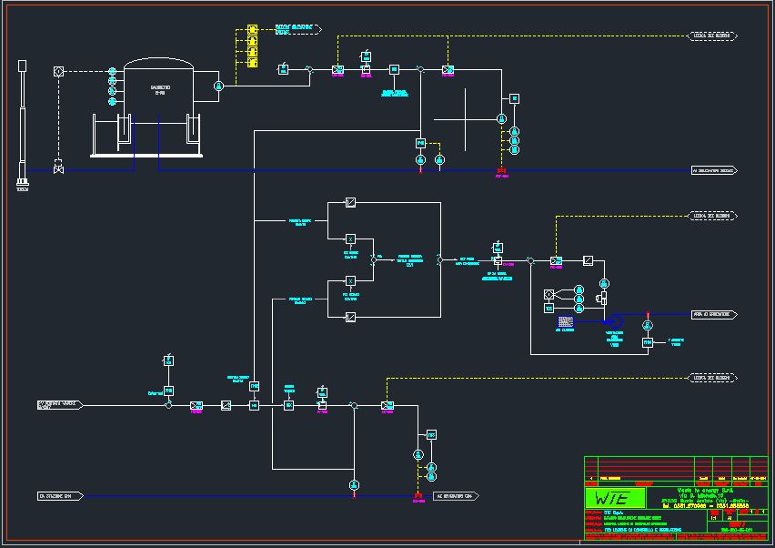
PFD anaerobic digestion urban organic waste

Feasibility study of the revamping of an anaerobic sewage digestion plant to treat the organic fraction of MSW mixed with sludge.

The project, owned by INNOVATEC Spa, included the integration of the new solution in the area of an existing  waste water treatment plant, in Sardinia.

The capacity of the plant after revamping was 18000 t/y of sludge sewage.

CLIENT

INNOVATEC SPA

LOCATION

Milano

COUNTRY

Italy

YEAR

2016

INDUSTRY

Anaerobic Digestion Plant

OBJECT

Complete System

ACTIVITY

Feasibility Study

ASSIGNMENTS

Feasibility Study
Process design/innovation